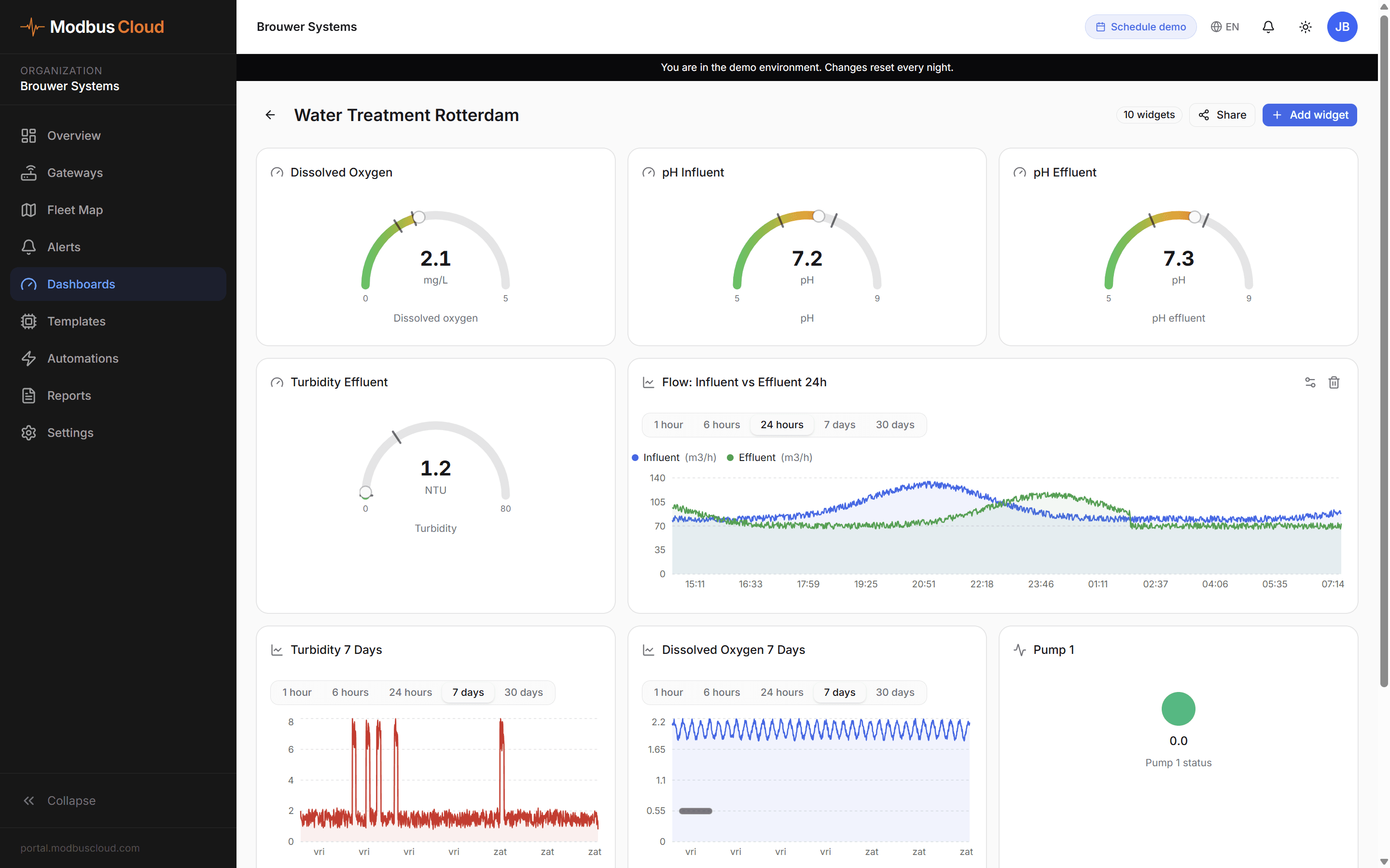
Monitor pressure, flow and motor current of pump installations in water treatment, swimming pools and utility buildings. Less downtime, better water quality, fewer emergency calls.

Circulation pumps, pressure boosters and dosing pumps are critical. When a pump fails in a swimming pool, data centre or water supply, you have an immediate problem: water quality, pressure, temperature. Yet most pumps run without any monitoring. You only find out something is wrong when the operator calls.
Grundfos, Wilo, KSB and Siemens each have their own tooling, often only available locally or behind a costly licence. In practice that means spot checks, periodic inspections and reactive handling. Not good enough for installations that must not fail.
Pomp uitgevallen
Waterkwaliteit in gevaar
Druk te laag
Melding bij beheerder
Geen data
Installatie draait blind

Place a ModbusCloud Gateway at each pump installation. The gateway reads Modbus registers: pressure, flow, motor current, rpm, error codes. Everything flows to the portal in real time.
Detect anomalies in motor current or pressure before the pump shuts down. Maintenance based on data, not on running hours.
See instantly when a pump runs unnecessarily hard or when a frequency drive is poorly tuned. Optimise based on measured data.
For swimming pools, water treatment and cooling-water installations. Alerts on pressure or flow so you can intervene before water quality is at risk.